
Аналитика продаж и управление финансами на
Отслеживайте прибыль, контролируйте расходы и принимайте решения на основе реальных цифр
Возможности платформы
Всё, что нужно для анализа и управления продажами на Wildberries
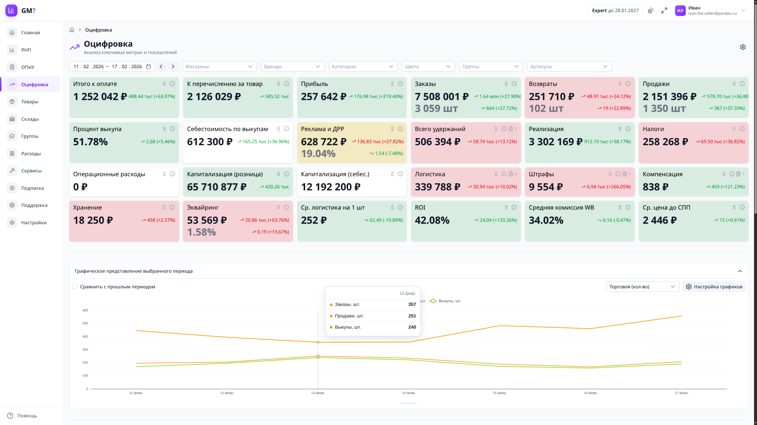
Оцифровка отчётов
Более 20 ключевых показателей бизнеса с динамикой и сравнением периодов
Рука на пульсе
Реалтайм-мониторинг заказов, выкупов, затрат на рекламу, прибыли и других показателей по каждому товару
Прибыли и убытки
Месячные отчёты ОПиУ с детальной разбивкой доходов и затрат
UNIT-экономика
Все финансовые показатели на единицу товара, калькулятор рентабельности
Себестоимость и фулфилмент
Настройка себестоимости, фулфилмента и налогов для точного расчёта маржи
Учёт расходов
Категоризация и контроль расходов для полной финансовой картины
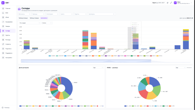
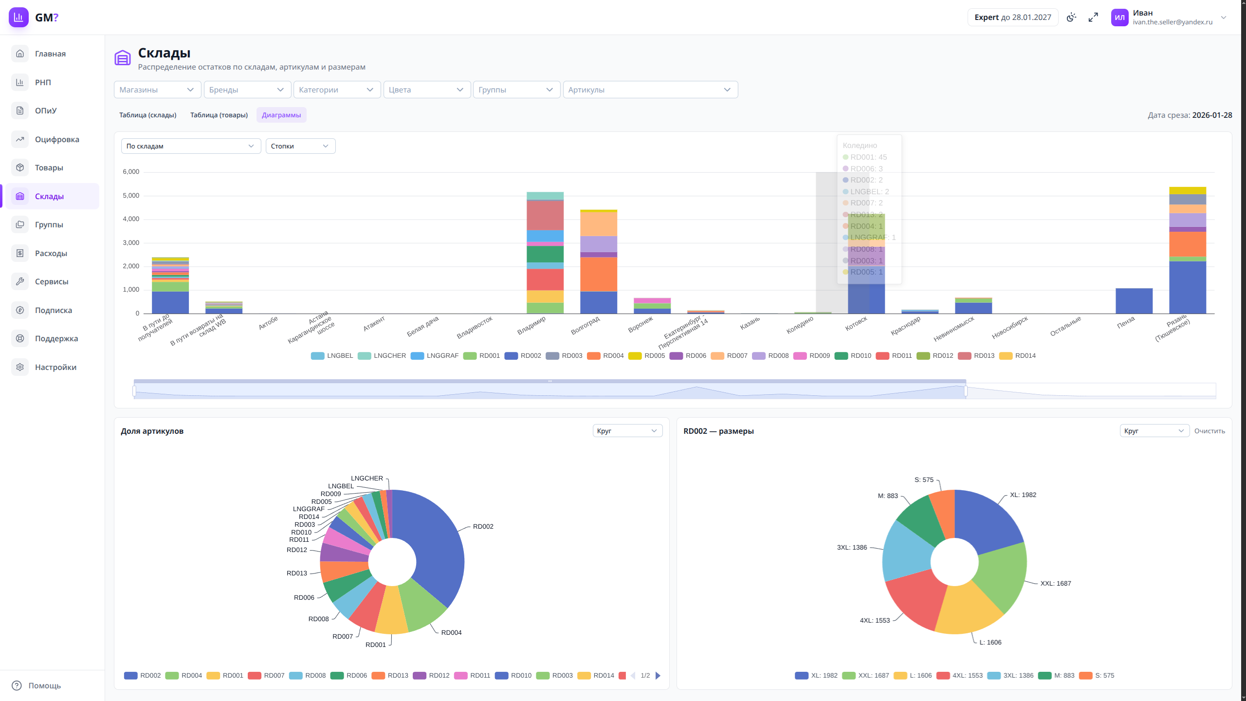
Аналитика складов
Остатки по складам с диаграммами и детализацией по размерам
Настраиваемый дашборд
Удобные виджеты для контроля любых показателей
Товары и группы
Управление каталогом и организация товаров в группы
Умные фильтры
Фильтрация по магазинам, брендам, категориям, артикулам и группам
Быстрый старт
Пошаговый онбординг — подключите магазин и приступите к работе за пару минут
Оповещения и отчёты
Регулярные отчёты и пороговые уведомления по ключевым метрикам
Получите полный контроль над бизнесом
Аналитика для точных и своевременных решений
Обзор инструментов
Каждый раздел кабинета — продуманное решение для анализа и управления продажами
Персональный дашборд
Настройте рабочее пространство под себя. Перетаскивайте виджеты, выбирайте метрики и создавайте несколько раскладок — для быстрого обзора бизнеса или глубокого анализа.
- Рекламные расходы, заказы и продажи в реальном времени
- Остатки по размерам для каждого артикула
- Топ товаров по прибыли за выбранный период
- Drag-and-drop расположение и несколько раскладок


Оцифровка отчётов
Более 20 финансовых метрик на одном экране — от выручки и прибыли до логистики, штрафов и комиссий. Выбирайте любой период, сравнивайте с предыдущим и отслеживайте динамику на графиках.
- Ключевые показатели с динамикой изменений
- Графики с возможностью сравнения периодов
- Фильтрация по магазинам, брендам, категориям и артикулам
- ROI, ДРР, средняя комиссия WB и другие расчётные метрики


Детализация по каждому товару
Сводная финансовая таблица с полной экономикой каждого артикула. Заказы, реализация, выкупы, возвраты, себестоимость и к перечислению — все данные для точного финансового учёта.
- Все финансовые показатели по каждому артикулу
- Заказы, продажи, выкупы, возвраты и их суммы
- Себестоимость, средняя цена до скидок МП, к перечислению
- Сортировка и поиск для быстрого анализа


Рука на пульсе
Ежедневный мониторинг операционных показателей с детализацией по каждому товару. Заказы, выкупы, реклама, ДРР и прибыль — в разрезе дней, с итогами за неделю, две и месяц.
- Ежедневная статистика заказов, выкупов и рекламы
- Прибыль до и после ДРР по каждому товару
- Сводка за месяц, 3 недели, 2 недели и 1 неделю
- Контроль средних затрат на логистику, хранение и эквайринг


Аналитика складов
Наглядный контроль распределения остатков по складам Wildberries. Столбчатые диаграммы по складам, круговые графики по артикулам и размерам — для оптимального планирования поставок.
- Остатки по каждому складу с разбивкой по артикулам
- Столбчатые и круговые диаграммы для визуализации
- Детализация остатков по размерам каждого товара
- Фильтрация по магазинам, брендам, категориям и артикулам


Тарифные планы
Выберите подходящий вариант для вашего бизнеса
Lite
Lite
- 1 магазин
- До 2 000 000 ₽ в месяц
- 5 групп товаров
- 1 виджет
- 10 генераций описаний товаров
Basic
Basic
- 3 магазина
- До 6 000 000 ₽ в месяц
- 20 групп товаров
- 3 виджета
- 50 генераций описаний товаров
Pro
Pro
- 5 магазинов
- До 10 000 000 ₽ в месяц
- 50 групп товаров
- 5 виджетов
- 150 генераций описаний товаров
Expert
Expert
- 10 магазинов
- До 30 000 000 ₽ в месяц
- Неограниченное количество групп товаров
- 10 виджетов
- 500 генераций описаний товаров
Infinite
Infinite
- 20 магазинов
- До 150 000 000 ₽ в месяц
- Неограниченное количество групп товаров
- 30 виджетов
- 500 генераций описаний товаров
Custom
Custom
- От 20 магазинов
- Без ограничений по объёму продаж
- Неограниченное число групп товаров
- 100+ виджетов
- 1000+ генераций описаний товаров
Дополнительные функции
Получите ещё больше контроля с помощью дополнительных возможностей
Генератор баркодов
Создавайте и скачивайте баркоды и термонаклейки для ваших товаров
Бот уведомлений
Получайте уведомления о важных событиях через мессенджеры
Мобильное приложение
Добавляйте виджеты на экран телефона для оперативного доступа к данным
Гостевой доступ
Давайте доступ другим пользователям к своему кабинету с гибко настраиваемыми правами
Генерация описаний Скоро
Быстро готовьте тексты карточек для маркетплейса — экономьте время на рутине и единообразии описаний
Экспорт данных
Выгружайте отчёты о прибылях и убытках в Excel для анализа, сводок и работы вне кабинета
Свяжитесь с нами
Мы всегда готовы ответить на ваши вопросы
TELEGRAM
Будьте в курсе последних обновлений и новостей сервиса
СООБЩЕСТВО
Делитесь опытом и мнениями с другими успешными селлерами
ПОДДЕРЖКА
Отдел заботы «Где маржа?» ответит на все интересующие вас вопросы
Есть вопрос или предложение? Напишите нам на почту!